I am using kopia to backup most of my documents and pictures. Some of these folders like “Pictures” doesn’t change that often.
Anyway, my main question is regarding the information displayed in some of the retention tags in kopia-ui
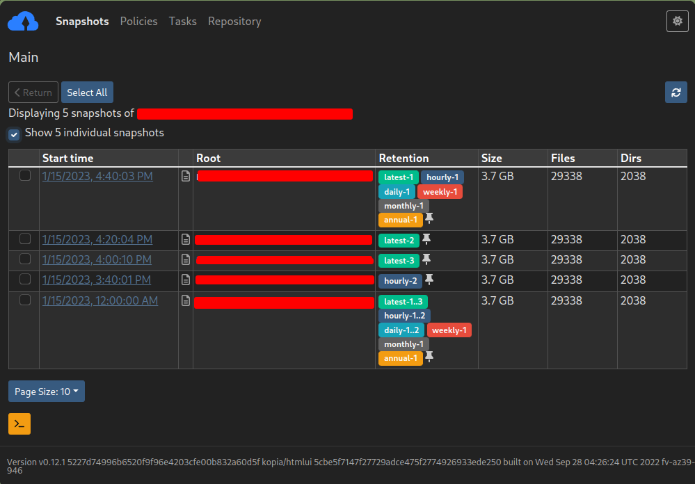
What does numbers indicating a range mean? for eg :- 1…3 latest or 1…2 hourly/daily mean in the attachment below?
